Setup Apache Kafka® MirrorMaker 2 monitoring#
The metrics for the replication flow in Aiven for Apache Kafka® MirrorMaker 2 are collected and can be exported via metric integration.
Setup a metric integration to an Aiven for InfluxDB® service#
To set up an integration to push Aiven for Apache Kafka MirrorMaker 2 metrics to an existing Aiven for InfluxDB® service, you can use either the Aiven console or the Aiven CLI.
The following example demonstrates how to push the metrics of an Aiven for Apache Kafka MirrorMaker 2 service named mirrormaker-demo into an Aiven for InfluxDB service named influxdb-demo via the Aiven CLI.
avn service integration-create \
-t influxdb-demo \
-s mirrormaker-demo \
-d influxdb
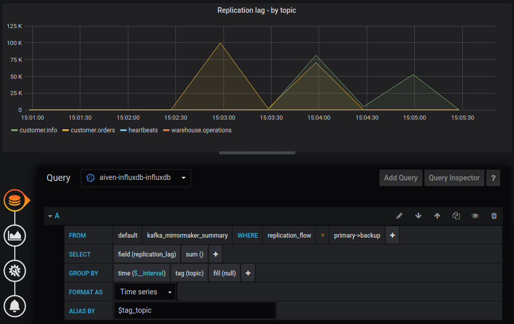
Once the integration is created the Apache Kafka MirrorMaker 2 metrics will flow into the Aiven for InfluxDB service in the measurement named kafka_mirrormaker_summary and can, for example, be visualized using Aiven for Grafana®
Other methods to monitor the replication#
JMX metric
jmx.kafka.connect.mirror.record_countshows number of records replicated.- Monitor the latest messages from all partitions.
An example using
ktandjq:
kt consume -auth ./kafka.conf -brokers service-project.aivencloud.com:24949 \
-topic topicname -offsets all=newest:newest | \
jq -c -s 'sort_by(.partition) | .[] | \
{partition: .partition, value: .value, timestamp: .timestamp}'